紅沿河核電站會不會發生類似福島核事故
福島第一核電站建造于上世紀60年代,采用沸水堆技術。紅沿河核電站采用改進型壓水堆核電技術,其安全性在幾十年中得到了持續的改進,具有安全性高、技術先進可靠成熟等特點。全世界共發展了70余臺同類機組,具有1000多堆年的同類型核電機組運行經驗。相對而言,我國壓水堆核電站主要有多個優勢:
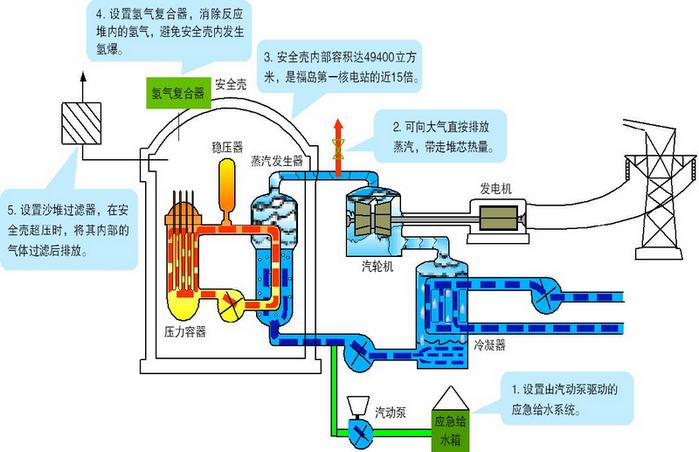
1.堆芯不會失去冷卻。機組即使失去全部廠內外電源,也能通過自帶的氣動給水泵和蒸汽排放的形式維持對堆芯的冷卻。此外,還額外設置第五臺柴油機,全廠失電的風險進一步降低。
2.不會發生氫氣爆炸事故。紅沿河核電站的核島安全殼體積約4.94萬立方米,比福島第一核電站(3400立方米)大近15倍,可以有效降低并稀釋氫氣濃度及延緩安全殼升壓排放時間。另外,安全殼內設有氫氣消除系統,以及數十臺非能動氫氣復合器,可以消除嚴重事故下氫氣積聚引發氫燃、氫爆的風險。
3.不會發生放射性物質失控向環境釋放。紅沿河核電站核島建有壁厚達0.94米的高強度預應力混凝土安全殼,安全殼內側還有6毫米不銹鋼內襯,極其堅固。安全殼將反應堆一回路全部容納在其中,進出安全殼的所有管道均設置了安全殼隔離系統,在失電情況下能夠非能動地隔離,確保安全殼的完整性。安全殼頂部還設置噴淋冷卻降壓系統避免安全殼超壓。
4.良好的嚴重事故預防和緩解能力不同。機組均采用嚴重事故管理導則,能夠處理疊加事故和防止事故惡化,并能糾正人因失誤。

紅沿河核電站的技術優勢